1996年,乔布斯重返故地,在车库门前驻足留影。乔布斯曾经在这里摆动电子元件,与沃兹一起畅想未来,显然这是个这个带有浪漫创业气息的车库,见证了乔布斯年轻时的梦想,是苹果科技的摇篮。

伟大的事业往往始于一个不起眼的角落,而你,我的读者,你同样可以建立一个梦想开始的地方,来对抗这个世界的霸权、巨鳄。
即使没有充裕的资金、没有昂贵的仪器,只要你有炽热的心、并足够勇敢,你同样可以起步,同样可以像堂吉诃德一样,举着长矛冲向风车。
前一篇文章说明了手机USB口的浪涌是充电/不开机问题的重要来源,并重点介绍了浪涌发生器,链接如下:
该仪器可用来评估浪涌设计是否存在缺陷,比如OVP阈值设定是否合理、防护器件选型是否合理、芯片容差范围是否超标等。
但浪涌发生器是个昂贵的玩意,你高攀不起的情况下,如何用简易方法评估产品抗浪涌性能呢?
手机VBUS防护背景
手机的充电口使用的是通用USB接口,而市场上充电设备众多,不同厂家的充电器差异性较大,用户在使用时会混用。在市电网络波动较大时(印度电网就是个典型例子),充电器的输出可能存在浪涌,故对手机的浪涌防护性能提出了挑战。
如果缺乏抗浪涌能力评估标准,工程师们将像在迷宫里转圈圈,不梳理清楚的话,便无法设计出高质量的产品。
不同于标准的浪涌发生器,下面介绍一种基于电子开关的浪涌评估方法。它虽然不够华丽(像土法炼钢一样),但至少可以作为一个辅助、一个补充,从一个不同的角度来检视浪涌设计是否OK。
测试方案
该方案是本人偶然间浏览网页时看到的,文章为《USB端口浪涌防护》,所属公司为深圳市金立通信设备有限公司,2014年,那时部分手机的充电功率还停留在5V/2A,这篇文章一定程度上属于手机行业的考古了。
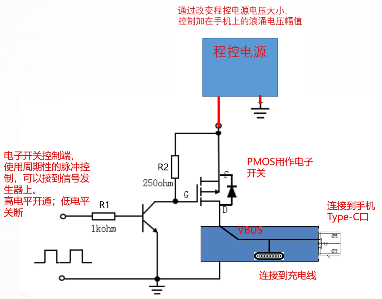
这个小测试设备原理很简单,本质上就是一个受电子脉冲控制的电子开关,最终产生受控的高压浪涌,有三个设计要点:
- 该开关接到程控电源上,由程控电源提供浪涌能量,改变程控电源大小,即可控制加在手机VBUS端口的浪涌电压幅值;
- 电子开关的控制信号连接到信号发生器,高电平开通,低电平关断,能实现所加的浪涌频率/高、低电平持续时间可调。如同你不停锤击石头,石头终会露出破绽、砰然碎裂,半导体器件亦容易因累积冲击而损坏,故以周期性的脉冲轰击之;
- 可以先制定一个测试标准,比如暂定程控电源的幅值,控制脉冲的参数,然后不断调整,找到手机的崩溃点。也可以使用上位机软件进行压力测试,即控制脉冲不断自动调整、程控电源幅值亦不断自动调整,cover千变万化的情形,不间断的测试,看手机能撑多长时间。


作者从她所在公司找出9款机型各10台,统一按照浪涌幅值20V、高电平持续10mS/低电平持续400mS、连续折磨30分钟,进行摸底和汇总。
结果发现,能撑过30分钟测试的机型,市场充电浪涌导致的故障都很低;而未通过的机型,市场失效率都较高。由此印证本测试方案作为一种区别于正规方案(浪涌发生器)的土方案,是有效的,是能诊断病情的,并能指导工程师进行浪涌防护改进的。
测试方案改进
本人认为上述方案没有隔离措施,浪涌能量有可能注入到充电器,把充电器干坏。故可使用肖特基二极管进行路径阻断,这样便能使浪涌能量聚焦到手机端,避免充电器分支影响测试结果。

总结
年轻的乔布斯曾在车库里播下苹果的种子,而你,我的读者,希望你不畏强权,也能在黑暗中为别人点亮一盏灯。

